In diesem Artikel erläutern und erklären wir den Prozess zur effektiven Überwachung der von Benutzern erstellten Werbekampagnen und zur datenbasierten Entscheidungsfindung anhand verschiedener Kennzahlen. Dies dient als wichtiges Werkzeug für Werbetreibende, um ihre Werbekampagnen zu messen, zu analysieren und zu optimieren, um letztendlich bessere Ergebnisse zu erzielen und den Return on Investment zu maximieren.
INHALTSVERZEICHNIS
Welche Vorteile bieten Statistiken für Werbekampagnen im Ad Manager?
Wo befindet sich der Statistikbereich im Ad Manager?
Wie überprüft man die Gesamtleistung aller im Ad Manager vorhandenen Werbekampagnen?
Wie sieht man die Statistiken einer einzelnen Kampagne zur Leistungsmessung?
Wie kann ich die Leads- und Verkaufsdetails meiner Kampagnen einsehen und speichern?
Welche verschiedenen Kennzahlen werden in Tabellenform angezeigt?
Häufig gestellte Fragen
Verwandte Artikel
Wichtige Vorteile von Statistiken für Werbekampagnen im Ad Manager
Die Verfügbarkeit von Statistiken für veröffentlichte Werbekampagnen im Ad Manager ist entscheidend, um Anpassungen an bestehenden Kampagnen basierend auf deren Leistung und anderen Parametern vorzunehmen, die im Folgenden aufgeführt sind. Dies unterstützt die Optimierung von Werbekampagnen und hilft dabei, maximale Ergebnisse zu erzielen.
Leistungsanalyse – Verstehen, wie Anzeigen performen
Messung des Return on Investment – Prüfen, ob Anzeigen Umsatz generieren
Zielgruppen-Einblicke – Verstehen, wer die Anzeigen sieht
Kampagnenoptimierung – Anzeigen leistungsfähiger machen
Budgetzuweisung – Budget sinnvoll einsetzen
Zielverfolgung – Überprüfen, ob Anzeigen die gesetzten Ziele erreichen
Wettbewerbsanalyse – Sehen, wie Anzeigen im Vergleich zur Konkurrenz abschneiden
Wo befindet sich der Statistikbereich im Ad Manager?
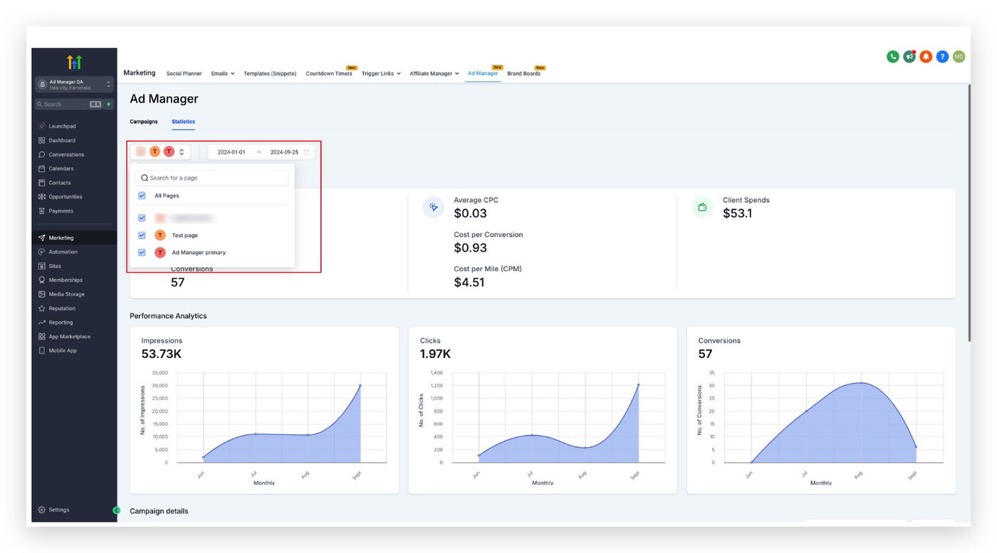
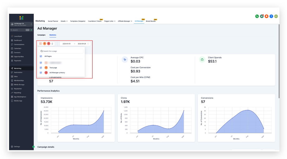
Auf der Startseite des Ad Managers sind zwei Registerkarten vorhanden: Kampagnen (standardmäßig ausgewählt) und Statistiken. Klicken Sie auf die Registerkarte Statistiken, um eine neue Seite zu öffnen, die verschiedene Kennzahlen zu allen veröffentlichten und pausierten Kampagnen anzeigt.

Hier ist ein kurzes Video, das den Ablauf der Ad Manager Statistiken veranschaulicht.
Wie überprüft man die Gesamtleistung aller im Ad Manager vorhandenen Werbekampagnen?
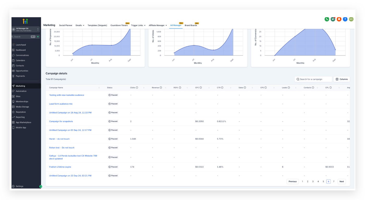
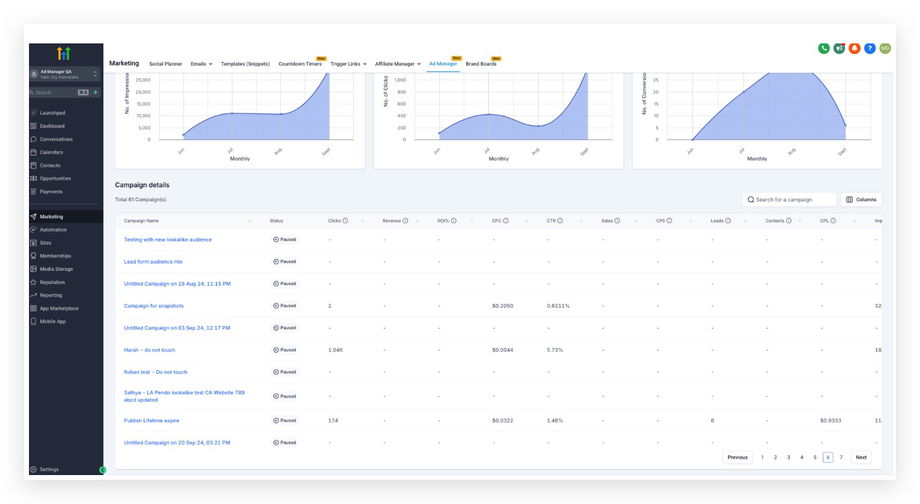
Nach dem Klick auf die Registerkarte Statistiken können Benutzer die Leistungsanalyse und die Konversionsübersicht aller Kampagnen einsehen, zusammen mit einer tabellarischen Darstellung verschiedener kampagnenspezifischer Kennzahlen.
Durch Klicken auf den Filter oben links auf der Statistikseite können Benutzer die Plattform auswählen, für die sie die Kennzahlen anzeigen möchten.

A: Google Werbeplattform


B: Facebook Werbeplattform
Für Facebook bleibt alles gleich wie bei Google, mit der zusätzlichen Möglichkeit eines Seitenfilters. Dieser hilft dabei, die Statistikansicht weiter einzugrenzen und nur Kampagnen anzuzeigen, die auf bestimmten Facebook-Seiten veröffentlicht wurden.

Die vorhandene Kampagnendetailtabelle ist anpassbar. Benutzer können auswählen, welche Spalten angezeigt werden sollen. So können nur die relevanten Kennzahlen dargestellt werden, während andere ausgeblendet werden, was eine klare und übersichtliche Datenanalyse ermöglicht.
Für Meta-Kampagnen können Ergebnisse zusätzlich auf Anzeigen-Set- und Anzeigenebene analysiert werden, um eine tiefere Optimierung zu ermöglichen.
Hinweis: Ein Datumsfilter kann hinzugefügt werden, indem ein Zeitraum ausgewählt wird. Es werden dann nur Statistiken innerhalb dieses Zeitraums angezeigt.

Hinweis: Ein Seitenfilter kann ebenfalls hinzugefügt werden, um nur Statistiken der Kampagnen anzuzeigen, die auf ausgewählten Seiten veröffentlicht wurden.

Wie sieht man die Statistiken einer einzelnen Kampagne zur Leistungsmessung?
Auf der Registerkarte Statistiken wird eine Tabelle angezeigt, die die Kampagnenleistung anhand verschiedener Kennzahlen wie Klicks, Return on Investment, Kosten pro Klick, Klickrate usw. darstellt.

Wenn ein Benutzer auf den Namen einer einzelnen Kampagne klickt, wird eine neue Seite mit spezifischen Statistiken zu dieser ausgewählten Werbekampagne geöffnet.

Auch hier ist die Spaltenansicht der Kampagnendetailtabelle anpassbar.
Meta: Leistung nach Anzeigen-Set und Anzeige anzeigen
Für Meta-Kampagnen unterstützt die Statistikansicht auch Einblicke über die Kampagnenebene hinaus. Nach dem Öffnen einer Kampagne kann man die Leistung auf Anzeigen-Set- und Anzeigenebene einsehen, um zu erkennen, welche Zielgruppen und Creatives Ergebnisse liefern.
Hinweis: Ein Datumsfilter steht auch für einzelne Kampagnen zur Verfügung.
Wie kann ich die Leads- und Verkaufsdetails meiner Kampagnen einsehen und speichern?
Wenn die Anzahl der Leads oder der Verkaufswerte für eine Kampagne größer als null ist, wird ein Symbol neben der jeweiligen Zahl angezeigt.

Beim Klicken auf dieses Symbol öffnet sich ein Dialogfenster mit Details zu Leads und abgeschlossenen Verkaufschancen.


Es besteht die Möglichkeit, sowohl Leads als auch abgeschlossene Verkaufschancen als CSV-Datei zu exportieren, indem auf die Schaltfläche Exportieren geklickt wird.
Die Exportfunktion für Kampagnendaten als CSV-Datei ist sowohl für alle Kampagnen als auch für einzelne Kampagnen verfügbar.
Welche verschiedenen Kennzahlen werden in Tabellenform angezeigt?
Die folgenden Kennzahlen sind entscheidend für das Verständnis der Kampagnenleistung:
Klicks: Gesamtanzahl der Klicks auf Ihre Anzeige
Umsatz: Gesamteinnahmen aus der Werbekampagne
Return on Investment Prozent: Prozentuale Rendite auf die Werbeausgaben
Kosten pro Klick: Durchschnittlicher Preis pro Klick
Klickrate: Prozentsatz der Personen, die nach dem Sehen der Anzeige geklickt haben
Verkäufe: Anzahl der Käufe durch die Kampagne
Kosten pro Verkauf: Durchschnittliche Kosten pro generiertem Verkauf
Leads: Anzahl potenzieller Kunden, die Interesse gezeigt haben
Ergebnisse: Anzahl der erreichten Kampagnenziele
Kosten pro Lead: Durchschnittliche Kosten pro generiertem Lead
Impressionen: Gesamtanzahl der Anzeigenaufrufe
Ausgaben: Gesamtausgaben für die Kampagne
Reichweite: Anzahl der einzigartigen Nutzer, die die Anzeige gesehen haben
Frequenz: Durchschnittliche Häufigkeit der Anzeige pro Nutzer (Impressionen geteilt durch Reichweite)
Häufig gestellte Fragen
Frage: Welche wichtigen Kennzahlen kann ich im Ad Manager verfolgen?
Sie können Impressionen, Klicks, Konversionen, Klickrate, Kosten pro Klick, Return on Ad Spend und weitere Kennzahlen verfolgen.
Frage: Wie oft werden die Kampagnenstatistiken aktualisiert?
Die Statistiken werden in Echtzeit aktualisiert.
Frage: Kann ich Statistiken nach bestimmten Zeiträumen filtern?
Ja, benutzerdefinierte Datumsbereiche sind verfügbar.
Frage: Was soll ich tun, wenn meine Anzeigenleistung unter den Erwartungen liegt?
Passen Sie Targeting, Kreativmaterial oder Anzeigenformate an und nutzen Sie die Statistikdaten zur Identifikation von Optimierungspotenzial.
Frage: Wie kann ich mehrere Kampagnen vergleichen?
Nutzen Sie die Vergleichsfunktion im Ad Manager, um Kennzahlen nebeneinander darzustellen.
Frage: Kann ich die Kampagnenstatistiken exportieren?
Ja, ein Export als CSV-Datei ist möglich.
Frage: Was tun bei Datenabweichungen?
Überprüfen Sie zuerst die Filtereinstellungen. Falls das Problem weiterhin besteht, wenden Sie sich an den HighLevel Support.
Verwandte Artikel
Facebook mit dem Ad Manager verbinden
Überblick über den Ad Manager
Wie erstellt man einen Meta Business Manager und ein Anzeigenkonto?
Eine Facebook-Seite als Standard für den Ad Manager festlegen